- OCCT reúne pruebas de CPU, GPU, VRAM y PSU con monitorización y gráficos en tiempo real para diagnosticar inestabilidad con precisión.
- CPU:OCCT detecta errores de estabilidad con rapidez; Linpack maximiza temperatura; GPU:3D estresa núcleo/VRAM y PSU fuerza picos de consumo reales.
- Reportes en PNG, interfaz en español y motor de sensores actualizado facilitan validar montajes, overclocks y equipos reacondicionados.
Cuando hablamos de poner un PC contra las cuerdas para comprobar si es estable, hay un nombre que aparece una y otra vez: OCCT. Nació hace años como una utilidad que unía en un mismo lugar pruebas de estrés y monitorización, y hoy sigue siendo una referencia porque permite verificar, con mucha precisión, la estabilidad de CPU, GPU, memoria y hasta la fuente de alimentación.
OCCT, siglas de Overclock Checking Tool, comenzó su andadura en 2003 como proyecto personal con una idea muy clara: evitar tener que abrir dos programas distintos para estresar y a la vez vigilar el sistema. Con el paso del tiempo se ha pulido la interfaz, se han sumado pruebas y se ha reforzado su motor de lectura de sensores, de manera que a día de hoy es una herramienta muy práctica tanto para equipos con overclock como para PCs a frecuencias de fábrica que necesitan un chequeo de salud rápido y fiable.
Qué es OCCT y por qué sigue siendo tan útil
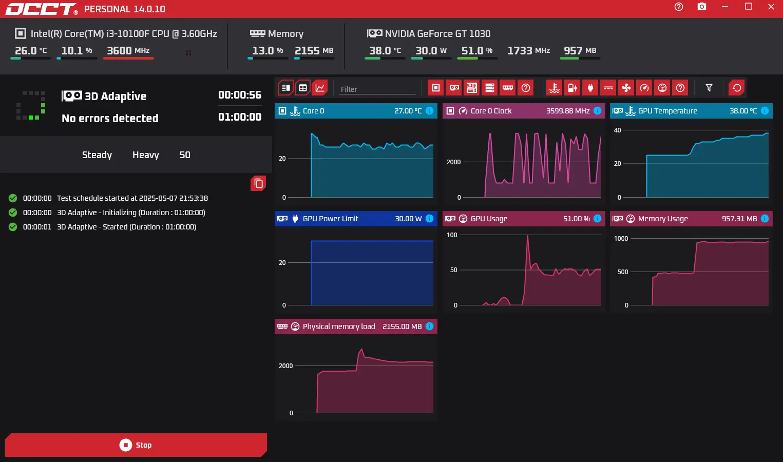
OCCT es una suite de pruebas y monitorización que condensa en un solo panel lo que normalmente harías con varias aplicaciones. Puedes ejecutar tests para procesador, memoria, tarjeta gráfica y fuente, todo mientras el programa dibuja gráficos en tiempo real de temperaturas, voltajes, frecuencias y carga. En el mismo momento en que inicias un test aparece otra ventana de monitorización con lecturas de sensores de la placa base y de los componentes, lo que permite ver si algo se dispara antes de que sea tarde. Ese “todo en uno” explica por qué se ha convertido en básico para validar la estabilidad tras cambios de hardware o ajustes de rendimiento.
A diferencia de otras utilidades, OCCT agrupa sus opciones en pestañas temáticas: CPU:OCCT, CPU:Linpack, GPU:3D, GPU:Memtest y Power Supply. Cada una estresa de forma distinta y está pensada para encontrar problemas concretos: inestabilidad de la CPU, artefactos en la GPU, errores de memoria de la gráfica o insuficiencias en la entrega de potencia de la fuente. Esa segmentación ayuda a diagnosticar con precisión dónde falla el sistema cuando aparece un cuelgue o un pantallazo en lugar de ir a ciegas.
Historia y evolución: del proyecto universitario a herramienta pulida
Lo que arrancó en 2003 buscando validar overclocks sin complicaciones fue ganando madurez versión tras versión. La llamada “v3” supuso un salto visual y funcional: interfaz completamente renovada basada en pestañas y módulos; un pequeño panel de ayuda integrado; y gráficos mejorados que añaden una segunda línea con uso de CPU o FPS durante la prueba, además de incluir la configuración del test en los subtítulos de cada gráfica.
El motor de monitorización se actualizó para reconocer más hardware y corregir errores conocidos, como la detección incorrecta de núcleos (ese típico caso de ver tres de cuatro). Desde entonces, OCCT incluye cinco pruebas principales (CPU:OCCT, CPU:Linpack, GPU:3D, GPU:Memtest y Power Supply), lo que evita tener que recurrir a una colección de programas dispersos para cubrir todas las piezas críticas.
Paneles de prueba: cómo está organizado OCCT
Las pestañas del programa se organizan por componente o por tipo de carga. CPU:OCCT es la prueba estrella para estabilidad general de CPU y RAM; CPU:Linpack sirve para generar calor extremo y poner al límite la refrigeración; GPU:3D estresa núcleo y VRAM renderizando una escena de forma continuada; y Power Supply fuerza a la vez CPU y GPU para medir la resistencia de la fuente. Al iniciar el test, OCCT puede funcionar en modo automático: eliges la duración en horas y minutos, y el programa añade un margen de monitorización antes y después de la prueba para capturar el comportamiento de arranque y enfriamiento.
La configuración es específica por pestaña. En CPU puedes definir si la prueba va en 32 o 64 bits, el tamaño del conjunto de datos que cargará en memoria, los hilos a utilizar y si quieres activar instrucciones AVX. En GPU:3D se selecciona versión de DirectX, resolución (recomendable la nativa del monitor), si va a pantalla completa, el límite de FPS, la detección de errores visuales y la complejidad de los shaders. En Power Supply el programa alterna cargas intensas de CPU y GPU, incluso con animación de la escena 3D, para aumentar el tirón energético sobre la PSU y detectar caídas o inestabilidad.
CPU:OCCT, la prueba clave para estabilidad del sistema
La prueba CPU:OCCT está diseñada para descubrir errores de estabilidad en menos tiempo y con una carga térmica más razonable que otras. Si pretendes validar un overclock o un undervolt “24/7”, es habitual dejarla correr entre 1 y 2 horas; no obstante, muchos fallos salen a relucir en los primeros 5-10 minutos si hay un problema serio. El tamaño del set de datos influye: cuanto más grande, más RAM implicada y más posibilidades de aflorar errores de control de voltajes o latencias.
También puedes ajustar el número de hilos para comprobar si la inestabilidad aparece solo con carga total o incluso en escenarios con menos paralelismo. Y si quieres ir a por todas, activa AVX para simular cargas pesadas de creación de contenido o cálculo, sabiendo que el consumo y las temperaturas subirán, lo que ayuda a validar tu solución de refrigeración.
CPU:Linpack, cuando el objetivo es calentar al máximo
Linpack (la librería matemática para operaciones de álgebra lineal) es el clásico test de potencia en coma flotante de la CPU. En OCCT se usa como un perfil que pone al procesador a tope de calor, generalmente superando temperaturas de otras pruebas. Es ideal para ver si el disipador, la bomba o los ventiladores aguantan el tipo, pero no es el mejor para detectar todos los errores de estabilidad lógica del sistema, puesto que su patrón de carga no siempre dispara las mismas condiciones que el uso real.
En esta pestaña puedes elegir la versión de Linpack y el tamaño de memoria a utilizar, así como habilitar o no CPUs lógicas (SMT/HyperThreading). Si tras pasar CPU:OCCT te quedas más tranquilo, ejecutar un rato Linpack te dará la foto del peor escenario térmico; si aquí aparecen picos extraños o throttling agresivo, es buen momento para revisar pasta térmica, curva de ventiladores o voltajes demasiado alegres.
GPU:3D y GPU:Memtest, estrés para la gráfica y su memoria
La pestaña GPU:3D de OCCT renderiza de manera continua una escena compleja para estresar tanto el núcleo de la GPU como la VRAM. Puedes fijar resolución, activar pantalla completa y marcar la detección de errores para cazar artefactos o fallos de cálculo. La carga recuerda a pruebas tipo Furmark, pero con criterios propios y sin los riesgos históricos que tuvo aquel si se configuraba mal; aun así, es un test muy duro, capaz de elevar temperaturas por encima de cualquier juego, especialmente con calor ambiental alto.
OCCT también integra una prueba específica para la memoria de la GPU (GPU:Memtest). Esta sirve para detectar errores en la VRAM, muy útil cuando recibes una tarjeta nueva o reacondicionada y quieres asegurarte de que la memoria no arroja defectos en patrones de lectura/escritura. Es perfecta para control de calidad, pero no siempre es la prueba definitiva para validar overclocks de la gráfica, porque un OC que pase Memtest podría fallar bajo ciertas combinaciones de shaders o cargas 3D muy particulares.
Power Supply: poner a prueba la fuente de alimentación
Esta es una de las funciones más singulares de OCCT. El test de PSU ejecuta cargas simultáneas de CPU y GPU para forzar picos de consumo que delaten fuentes con poca reserva o con regulación inestable. En la práctica, el programa hace que la escena 3D además de renderizarse se mueva, lo que añade variaciones de carga y obliga a la fuente a responder con rapidez. Si hay un problema serio, la PSU puede activar protecciones y apagar el equipo; en el peor de los casos, un hardware de mala calidad puede fallar con un “show de luces” poco agradable, así que conviene usar esta prueba con cabeza y bajo supervisión.
Para quienes reutilizan una fuente en un nuevo montaje, o han adquirido una unidad reacondicionada, este test da una visión bastante clara de su respuesta. No sustituye a un banco de laboratorio con instrumentos específicos, pero para un usuario doméstico o un técnico que necesita una lectura rápida, aporta mucho valor.
Monitorización y gráficos: ver para creer
Además del estrés puro, OCCT destaca en la presentación de datos. Sus gráficos permiten activar u ocultar parámetros (temperaturas, voltajes, RPM, consumo, frecuencias) para que la visualización no sea un caos. En la zona inferior de cada panel se listan los sensores con su valor actual, mínimo y máximo, y al final de las pruebas puedes descargar reportes en PNG muy ilustrativos con las curvas de cada núcleo de la CPU, cada GPU, y variaciones de voltaje, incluyendo ahora una segunda línea que refleja uso de CPU o FPS durante el test.
En la versión gratuita, los informes detallados están disponibles para las primeras cinco pruebas y se desbloquean de forma permanente con licencia. Este formato es comodísimo para documentar montajes de clientes o para comparar ajustes entre pasadas, y si colocas OCCT en una segunda pantalla mientras trabajas, las tablas de valores en directo se convierten en tu mejor aliado.
Descarga, portabilidad y modelo de licencia
OCCT se obtiene desde el sitio oficial del desarrollador (OCBASE). Es portable: no requiere instalación, lo que lo hace ideal para llevarlo en un pendrive y probar varios equipos. Para uso personal es gratuito, aunque cada vez que lances una prueba verás una breve cuenta atrás con invitación a donar; si trabajas con muchos equipos o quieres los extras, puedes optar por licencias de pago a un coste muy contenido (históricamente ha habido opciones desde importes muy bajos por mes, licencias perpetuas asequibles e incluso licencias para red a precio superior). El objetivo es liberar funciones como reportes ilimitados y simplificar el flujo cuando evalúas varios PCs a diario.
La experiencia de uso se siente pensada para el usuario: interfaz en español cuidada, módulos claros y ayuda contextual, y facilita mantener y optimizar tu PC.
Configuración recomendada según objetivo
Para estabilidad general de CPU y memoria, prioriza la pestaña CPU:OCCT con tamaño de datos medio o grande, todos los hilos, y prueba con AVX activado si tu uso lo requiere (edición, cómputo, etc.). Una hora suele ser un buen punto de partida, aunque si en 10 minutos ya hay errores, te habrás ahorrado tiempo. Si buscas estrés térmico máximo, añade una sesión con CPU:Linpack y observa temperaturas y posibles bajadas por throttling, porque ahí se ve si la refrigeración está al nivel.
Para la GPU, ejecuta GPU:3D a resolución nativa, pantalla completa y detección de errores activa. Si quieres simular un límite térmico más realista, fija un tope de FPS; si tu objetivo es apretar al máximo, déjalo sin límite. Complementa con GPU:Memtest para verificar la VRAM, especialmente útil cuando has tocado frecuencias de memoria o cuando vas a entregar una tarjeta a un cliente y necesitas certificar su estado.
Consejos de seguridad y buenas prácticas
Las pruebas de estrés no son un juego: pueden provocar apagados por protección e incluso daños si hay hardware defectuoso. Usa un perfil de ventilación agresivo durante los tests, revisa que el flujo de aire sea correcto y evita sesiones largas en verano si la habitación está muy caliente, porque la GPU puede alcanzar cifras poco realistas frente al uso cotidiano. Vigila siempre el panel de temperaturas y voltajes; si algo se sale de lo normal, detén el test. La pestaña de PSU, en particular, hay que usarla con prudencia, pues saca a relucir las costuras de una fuente justita.
Recuerda también que OCCT permite monitorización antes y después de cada prueba, de manera que puedes identificar picos al inicio y ver cuánto tarda el sistema en estabilizarse al terminar. Es un detalle muy útil para detectar bombas perezosas en líquidas AIO o ventiladores con curvas mal configuradas que no responden a tiempo ante un pico de carga.
OCCT para PCs recién montados, reacondicionados o con overclock

Si acabas de montar un equipo, OCCT te ayuda a detectar piezas defectuosas antes de entregar el PC. Un ciclo de CPU:OCCT, GPU:3D y GPU:Memtest, seguido de un test breve de PSU, te dará una foto clara. Para reacondicionados o equipos con piezas usadas (fuentes, sobre todo), el test de Power Supply te permite decidir si la unidad merece seguir en servicio. Y si practicas overclock, OCCT es el aliado para consolidar perfiles “24/7”, comprobando que los voltajes no están demasiado bajos (o altos) y que el sistema no cae ante cargas que un videojuego quizá no revele.
Quienes hacen undervolt agradecerán la capacidad de ajustar hilos, AVX y tamaño de datos, porque permite dibujar el límite de estabilidad con cierta granularidad. Si tu versión no muestra exactamente las mismas opciones que recomiendan guías antiguas (por ejemplo, “tamaño de dataset: none/pequeño/mediano/grande”), usa los tamaños disponibles y prioriza CPU:OCCT cuando el objetivo es estabilidad lógica, y CPU+RAM (si la tuya la presenta como pestaña separada) para intensificar el papel de la memoria. Si dudas, ejecuta ambas y compara dónde aparecen los errores primero.
Comparativa práctica con otras herramientas
Si vienes de Open Hardware Monitor y lo notas escueto, OCCT es prácticamente lo opuesto en cuanto a funciones: monitorización completa más batería de estrés, todo dentro de una interfaz moderna y con informes gráficos. Muchos entusiastas usan juegos para validar estabilidad, pero pocas apps “aprietan” tanto como OCCT. Frente a Furmark, OCCT opta por un diseño de carga muy exigente sin caer en los riesgos de configuraciones históricas que llegaron a comprometer GPUs mal protegidas; aun así, el test de GPU es contundente, y el de PSU único en su especie sin hardware externo.
Parámetros y funciones a no pasar por alto
– Modo 32/64 bits en pruebas de CPU: útil para reproducir condiciones concretas o compatibilidades antiguas. – Selección de DirectX y pantalla completa en GPU:3D: importante si quieres una carga similar a juegos modernos. – Detección de errores en GPU:3D: activa esta casilla para cazar artefactos y fallos de cálculo. – Límite de FPS: ayuda a controlar temperatura y ruido si solo deseas validar estabilidad sin llevar la gráfica a un escenario térmico extremo. – Cuenta atrás de 10 segundos por prueba en la edición gratuita: si vas a pasar muchas rondas, valora la licencia para ahorrar tiempo y desbloquear reportes ilimitados.
La interfaz en español, el módulo de ayuda, la línea extra de CPU/FPS en los gráficos y los subtítulos con la configuración del test son detalles de calidad. Sumados al motor de sensores actualizado (con mejor detección de hardware y bugs corregidos), hacen que la experiencia sea más robusta y que los datos que ves respondan con menos retraso y más precisión.
Procedimiento sugerido para un test de estabilidad completo
1) Verificación inicial de temperaturas y voltajes en reposo con OCCT en modo monitorización. 2) CPU:OCCT 30-60 minutos, tamaño de datos medio/grande, todos los hilos, con y sin AVX si corresponde a tu uso. 3) CPU:Linpack 10-20 minutos para validar disipación y verificar que no hay throttling anómalo. 4) GPU:3D 20-30 minutos a resolución nativa, pantalla completa, detección de errores activa; luego, si procede, GPU:Memtest para VRAM. 5) Power Supply 10-15 minutos con vigilancia estrecha de voltajes y temperaturas. Entre test y test, deja un margen de respiro con monitorización para observar el comportamiento post-carga, pues ese tramo también da pistas valiosas.
Si en cualquiera de las fases OCCT detecta errores, toma nota de la pestaña y la configuración exacta (que se incluye en los subtítulos de los gráficos). Ajusta voltajes, frecuencias o perfil de ventiladores, y repite el tramo que falló antes de volver a ejecutar la batería completa. Así evitas perder tiempo y acotas el origen del problema con metodología.
Casos y dudas frecuentes: undervolt en Ryzen y opciones de dataset
Con CPUs como un Ryzen 5 7500F sometido a undervolt, es habitual preguntar qué usar si la interfaz muestra CPU con modo y hilos, pero no el “dataset size” tradicional, y en cambio ves esa opción en CPU+RAM con tamaños pequeño/mediano/grande. La respuesta práctica: para estabilidad del silicio céntrate en CPU:OCCT con hilos totales y, cuando puedas, activa AVX para explorar el límite térmico/eléctrico. Después, complementa con CPU+RAM eligiendo dataset grande para implicar más memoria. No existe una sola ruta, pero lo importante es que ambas cubren huecos distintos: CPU:OCCT detecta errores lógicos con rapidez y CPU+RAM tensa controladores y latencias.
Si buscas “ciclado central con SSE/AVX”, interpreta esa recomendación como “prueba con y sin AVX”: primero sin, para validar estabilidad cotidiana, y luego con AVX para el peor caso. Si tu versión no ofrece el mismo etiquetado que una guía antigua, usa los equivalentes actuales; los desarrolladores han ido puliendo nombres y menús, pero las cargas subyacentes siguen cumpliendo el mismo propósito.
Cuándo parar y cómo interpretar errores
Un error temprano suele indicar que tu margen de voltaje está demasiado apretado o que hay problemas en memoria/IMC. Si ocurre solo con AVX, quizá necesites un offset específico para esas instrucciones o bajar el objetivo de frecuencia bajo AVX. Si aparece en GPU:3D con detección de errores activa, observa artefactos: pueden apuntar a OC de GPU excesivo o a VRAM inestable. Y si falla en Power Supply, considera revisar la fuente (especialmente si es antigua o de gama baja), porque el test de PSU está diseñado para cantar las verdades a viva voz cuando la entrega de potencia flojea.
Que un sistema pase dos horas de OCCT no significa infalibilidad absoluta, pero sí un elevado grado de confianza. La idea es combinar pruebas que ataquen distintos cuellos de botella para que los errores no se escondan. Con esa estrategia, OCCT se convierte en una forma rápida y bastante completa de certificar estabilidad para uso diario o profesional.
OCCT ha ganado su reputación porque, además de reunir pruebas muy duras, lo hace de forma ordenada y visual, evitando tener que saltar entre ventanas y programas. Si a eso le sumas que es portable, que ofrece informes gráficos listos para guardar y que permite forzar hasta la fuente de alimentación, es fácil entender por qué tantos entusiastas, técnicos y montadores lo tienen como herramienta de cabecera para validar montajes, detectar piezas defectuosas y consolidar overclocks o undervolts.
Redactor apasionado del mundo de los bytes y la tecnología en general. Me encanta compartir mis conocimientos a través de la escritura, y eso es lo que haré en este blog, mostrarte todo lo más interesante sobre gadgets, software, hardware, tendencias tecnológicas, y más. Mi objetivo es ayudarte a navegar por el mundo digital de forma sencilla y entretenida.
